磁混凝技術簡介
所謂磁混凝沉淀技術,就是在普通的混凝沉淀工藝中同步加入磁粉,使之與污染物絮凝結合成一體,以加強混凝、絮凝的效果,從而達到絮凝體高速沉降的目的。整個系統由反應池、沉淀池、污泥系統、磁粉回收系統、混凝加藥系統、PAM加藥系統、電氣控制系統等組成。該技術大大強化了對水中懸浮污染物的絮凝結合能力,減少絮凝劑用量,增大了磁回收率,特別適合含磷污水的去除。目前廣泛應用于水處理工藝的預處理段、市政污水處理一級A提標排放及黑臭水體的點污染源處理和應急快速治理。

與傳統工藝相比,該技術有如下優點:
(1)、處理效果好,出水SS可達到10mg/L左右,
(2)、可與超濾膜的出水相媲美;
(3)、同時耐沖擊負荷能力強,在高水量或高污染負荷的情況下仍可以穩定運行;
(4)、流程短,無需過濾系統,整個處理過程可在20分鐘內完成。此外,還具有占地面積小、投資小等諸多優點。
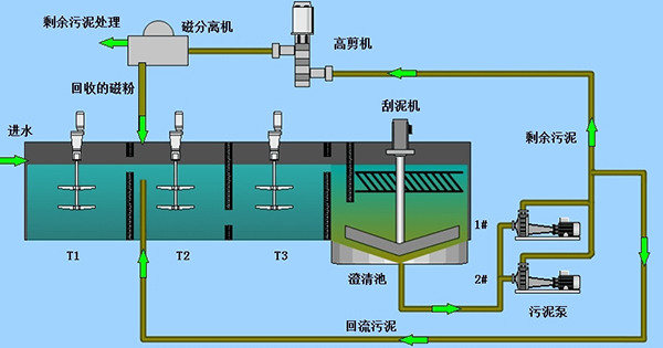
磁粉回收系統
磁粉回收系統有磁分離機和高剪機組成。定時間隔運行或連續運行。磁粉回收系統在沉淀池排泥時啟用,磁粉回收利用,污泥至污泥濃縮池。正常運行磁種由沉淀池沉淀磁粉污泥回流至磁加載反應池。
磁分離機性能描述
設備安裝位置及作用;磁分離機安裝在磁粉加載反應池上方,用于磁種與污泥的分離。結構和工作原理磁分離機主要由磁鼓、殼體、導流板、聚氨酯刮板、減速電機等幾部分組成。磁分離機利用永磁磁系所產生的磁力,將給料中的磁性磁種顆粒吸附在磁滾筒表面。
結構和工作原理
磁分離機主要由電機減速機、筒體、支架、彈性刮板、上下水槽結構、導流通道、沖洗水接口、清理口、放空口、防止剛性刮板刮觸鼓皮裝置、觀察窗等。
磁分離機利用永磁磁系所產生的磁力,將給料中的磁性磁種顆粒吸附到圓筒表面上,并隨圓筒一起旋轉,待脫離磁場作用后在刮板或沖洗水作用下回收磁種,而非磁性物料從污泥排出口排出,從而完成磁種回收。


性能參數
磁系采用稀土釹鐵硼復合而成;
簡表強磁區磁感應強度范圍為3000-3500GS,能夠將絕大部分磁種從污泥中
吸出回收,未吸出的磁種即為磁種損耗部分,損耗量極?。?br />分選穩定、處理量大、操作方便、易于維護;
槽體形式為逆流型槽體,大磁包角,長分選帶,磁性顆粒回收率高;
轉速在一定范圍內可調,可據情況選擇;
卸料方式為背部刮板卸料,卸料徹底、效率;
磁分離機技術參數:
處理量:10-40m3/h
磁輥筒材質:S304
強磁區磁通量:3000-3500GS
支架材質:S304
轉速:20-25r/min(轉速可通過變頻調節)
電機防護等級:IP55
減速機功率:1.5kw
刮板材質:壓板(S304)+刮板(聚氨酯)
沖洗水管:DN25
箱體材質:S304
防護等級:IP55
產品特點
磁分離機的工作原理是采用高強磁場,將磁粉從污泥中吸出,并返回磁粉反應池,排出污泥。磁回收機的核心部件是永久磁鐵,采用稀土永磁才能達到高磁場強度,同時也保證場強衰減率低;
能夠在連續、間隙運行和長期停止狀態后恢復運行,在整個運行過程中須運行平穩、無振動,無故障運行時間至少5000小時;
磁分離機設備能每日24小時連續運行, 使用壽命不小于3年以上;
電機減速機固定在設備上,電機設計應符合IEC標準,F級絕緣,電源380V,3相,50HZ,防護等級IP55,每小時可啟動至少12次;
減速機與電機直連,減速機采用斜齒輪減速,齒輪材料為合金鋼,螺旋錐齒輪減速機,K系列,服務系數≥2.0;
軸承額定壽命≥(L10)50000小時;
傳動系統與箱體分離,清潔保養方便;
磁場通量高、不銹鋼銹鋼磁輥吸附面積大,分離效果好;
外型簡潔,結構緊湊,運轉平穩,噪音低,功率損耗??;
體積小,安裝使用方便,可按特定空間設計與制造。

高剪機性能描述
高剪機是磁混凝沉淀水處理工藝中的關鍵設備之一。磁混凝沉淀技術通過在水體中加入密度較大的絮體內核----重介質粉從而達到快速沉淀的目的。該方法快速高效,針對水體中SS和TP的去除效果穩定出色。高剪機則用于對重介質粉的絮體進行解絮,并使重介質粉得以回收和循環使用。
磁混凝沉淀系統中的剩余污泥首先進入高剪機,將混凝絮體打碎,高剪機特殊的流道設計與高速旋轉機械產生強烈的剪切力,使得絮體中的重介質粉成為自由狀態,以便于后續重介質分離機回收污泥中的磁粉,從而提高重介質粉的回收利用率。特殊的流道設計形成剪切力,其功能是形成高湍流狀態,使得絮體中的磁粉分解為自由狀態,便于后續磁分離機回收污泥中的磁粉,提高磁粉的回收率。
主要特點:
·獨特的雙葉輪設計,絮體中的磁粉和污泥徹底分離;
·具有更小的水頭損失,增加流通效果,使水流更加流暢;
·采用獨特的組織密封裝置,無需對密封進行沖洗,
·使用和維修過程中非常方便;
·剪切葉輪材質采用高分子耐磨材質;
·采用分散刀盤,采用高分子耐磨材料。
性能參數:
處 理 量:10m3/h
電機功率:1.5kw
電機品牌:ABB電機
防護等級:IP55
電機機架:SUS304
高剪機筒體:SUS304
材質:S304
磁混凝系統工藝簡述
系統在混合池中投加絮凝劑、磁種和助凝劑進行磁混凝反應;進入澄清池進行高效的固液分離;澄清池中的污泥通過磁種提升泵泵入到高剪機及磁分離器,將磁種從污泥中分離出來,返回到混合池繼續參與反應;剩磁余污泥通過污泥排放系統,排至污泥處理系統進一步處理。

實現高效沉淀
凈化時間短:由于磁種的引入,絮體比重大,沉淀速度快 (整個系統進至出水約20min)。
污染物去除率高:高效去除水中的磷元素、懸浮物和非溶解性COD等。
耐沖擊負荷能力強:高水量或高污染的情況下依然可以穩定運行,操作管理簡便易行。
磁種可循環使用:回收率高達到99.6%以上。
實現模塊化集成
集成化程度高:模塊化部件集成為車載式或撬裝式裝置,具有可移動性、多點循環處理的特點。 土建沉淀單套能做到:20000m3/d
占地面積?。?0000m3/d規模系統的占地約為500m2,為常規工藝的1/10。
智能化信息控制
自動化程度高:系統處理效率高,可實現傻瓜式操作、日常維護簡單易行。
智能化運行控制:與普通運行控制相比,能節省10%-20%藥劑投加量,設備的使用壽命長,二次投入小。
應用領域
●工業廢水處理:
煤炭行業的礦井水,冶金行業的含石墨軋鋼廢水和鋼廠總排水,石油行業的采油回注水點常用水處理,造紙廢水的預處理和精處理;
●市政污水處理:
市政污水一級強化處理,市政污水處理廠的提標改造,污水處理廠濃縮液的深度脫磷處理,中水回用的膜前預處理;
●公共水域凈化:
河道水、景觀水、湖泊水的降濁除藻脫磷
●給水預處理:
生活應用水和工業給水水源預處理。
●搶險應急:
水污染事故應急處理




水泥池式磁混凝沉淀安裝中